PostgreSQL Performance Intelligence
Monti gives you the visibility PostgreSQL never did.
Built by production DBAs. Not by a dashboard company.

The Problem
PostgreSQL Monitoring Breaks at Scale
Monitoring one database is easy. Monitoring dozens — or hundreds — across teams and environments is not.
Fragmented Visibility
Multiple instances, multiple tools, custom bash scripts, and scattered metrics create operational blind spots.
Monitoring That Slows Production
As systems grow, monitoring itself becomes a performance risk. Heavy collectors, excessive sampling, and constant polling add load where it hurts most.
Dashboard Noise
Too many charts. Too many graphs. Not enough signal. Engineers waste time interpreting visuals instead of solving problems.
Script-Based Workarounds
Teams cobble together monitoring with custom scripts, cron jobs, and ad-hoc queries. These solutions are fragile, unmaintainable, and impossible to scale.
Value Section (Core Differentiation)
Designed for Real-World PostgreSQL Environments
1. Centralized Multi-Cluster Control
Monitor all PostgreSQL instances across environments from a single control plane. No fragmented dashboards. No disconnected tools.
2. Replace Scripts and Tool Sprawl
Eliminate custom bash scripts and overlapping monitoring tools. Standardize visibility and reduce operational friction.
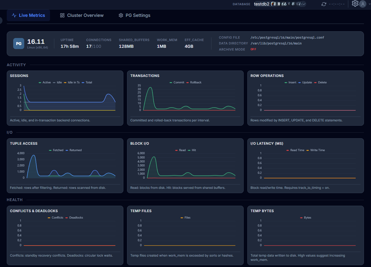
3. Purpose-Driven Observability
Clean and minimal charts focused on actionable metrics. No visual clutter. No unnecessary graphs.
4. Stable at Enterprise Scale
Designed for expanding infrastructures with dozens or hundreds of databases. Reliable under scale and operational pressure.
Enterprise Grade
Built for Production. Trusted at Scale.
Monti is designed from the ground up for enterprise environments. Secure, efficient, and reliable. It runs where your data lives, with the minimal footprint your operations team demands.
Secure Architecture
Agent communicates over encrypted channels. No direct database access required. Read-only credentials with minimal privilege scope.
Low Overhead Agent
Lightweight agent with less than 1% CPU overhead. Designed for production workloads where every resource cycle counts.
Self-Hosted Option
Deploy Monti on your own infrastructure for full data sovereignty. No telemetry leaves your network perimeter.
Production-Ready
Battle-tested on clusters handling millions of transactions per second. Built by engineers who run production PostgreSQL.


